MultiCloud
Umbrella’s Cloud Cost Management platform offers powerful features to help you consolidate and analyze your cloud expenses across multiple providers and partitions. By leveraging these capabilities, you can gain a unified view of your cloud Cloud & SaaS costs, enabling better financial management and strategic decision-making.
For MSPs Multi-Cloud provide a holistic view for all customer cost & usage
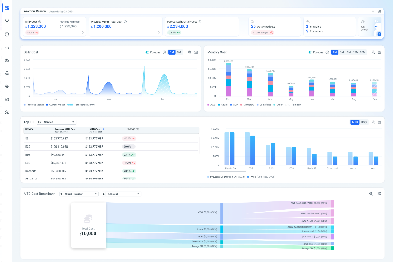
Main Dashboard View
In addition to consolidating accounts within a single provider, Umbrella also supports creating MultiCloud views. This feature allows you to aggregate billing data from different cloud providers into one unified business context:
- MultiCloud Account: Integrate cost data from AWS, Azure, GCP and BYOD vendors into a single dashboard, providing a holistic view of your cloud spending across all environments.
Benefits of Aggregated Views
- Unified Cost Management: Streamline financial management by viewing all your cloud costs in one place.
- Comprehensive Insights: Gain deeper insights into your overall cloud expenditure, identifying opportunities for optimization.
- Strategic Decision-Making: Make informed decisions based on a complete understanding of your cloud expenses.
To create these views, please reach out to our support team at [email protected]. We will assist you in setting up the desired account views to help you better manage your cloud costs and drive more value from your cloud investments.
Cost & Usage Explorer
The Cost & Usage page in Umbrella Cost provides a comprehensive view of your cloud expenses, helping you analyze and optimize your spending and billing data. This page consolidates cost data from various cloud providers and presents it in an intuitive interface with detailed breakdowns and insights.
Key Features and detailed capabilities can be found here: Cost & Usage explorer detailes
Dashboards
Cost & Usage Dashboards enable you to customize the data displayed according to your requirements across Cloud & SaaS Providers. You can define who has access to specific Dashboards, set the default Dashboard to display when logging in, save Dashboards as templates for further reuse, and edit and clone Dashboards as required.
To access Dashboards at any time, in the Navigation Panel click Cost & Usage > Dashboards.
Key Features and detailed capabilities can be found here: Setting a dashboard
Multi-Cloud Budgets
Budget Monitoring is designed to address the challenges associated with managing cloud costs in dynamic and ever-evolving cloud environments. Whether you're in FinOps, a finance professional, or a member of a development team, our platform offers robust tools for budgeting, monitoring, and forecasting to optimize your cloud expenditure. Budget planning can be done across Cloud & SaaS providers.
Key Features and detailed capabilities can be found here: Budgets
Business Mapping
Measure the business value of your cloud spend on a granular level with Business Mapping. This feature allows you to calculate the cost across various parts of your product so you can make data-driven decisions on pricing, renewal strategy and more. Allocation can be done by project, customer, department or anything else you would like to measure cost for. Use detailed rules and operators to create the precise granularity needed across your cloud & SaaS providers.
Key Features and detailed capabilities can be found in here:
Business Mapping in Multi-Cloud
Virtual Tags
Umbrella Cost offers multiple methods for identifying costs also in multi-cloud tagging across cloud & SaaS provider. This option is designed for building queries on relevant resources in the Cost & Usage Explorer, Business Mapping, etc.
Key Features and detailed capabilities can be found in here: Virtual Tags
Enrichment Tags
Enhance your Umbrella experience with Enrichment Tags! This feature lets you upload a CSV file to reflect your unique business logic and company structure directly into our platform. Add details like owner, email, and department to gain deeper insights. Use it to define budgets, create custom dashboards, and improve business mapping, and more. Enrichment tags that were imported on per cloud provider account will be available in the across all the above capabilities Multi-cloud level account
Key Features and detailed capabilities can be found in here: Enrichment Tags
CostGPT
Umbrella Cost platform empowers you to take control of your cloud spending with CostGPT. With this innovative AI-powered tool all you need to do is type in your question, and CostGPT instantly analyzes and generates insights with clear visualizations of your cloud spend. CostGPT offers an additional layer of insight with the innovative CostGPT Forecasting feature. This functionality leverages the vast amount of historical data you've accumulated within Umbrella to generate ad-hoc forecasts for any cost-related question cross Cloud Provide & SaaS vendors individual and overall cost.
Key Features and detailed capabilities can be found in here: CostGPT
Updated 12 months ago
